专业自控阀门10载以上
工恒阀门[工匠精神][品质永恒]
联系方式
021-80392609
15601629388
您当前的位置: 主页 > 阀门标准

阀门标准

J32W-40T型铜合金截止阀

更新时间  2014-03-26 08:44 阅读
主要性能参数
J32W-40T型铜合金截止阀主要性能参数
型号 PN 工作压力 /MPa 适用温度/℃ 适用介质 材料
阀体、阀 盖、阀瓣 阀杆 填料 手轮
J32W—40T 40 4.0 -100 - 160 氧气 80-3硅黄 铜 铬不锈钢 聚四氟乙烯 铸铁(镀铬)

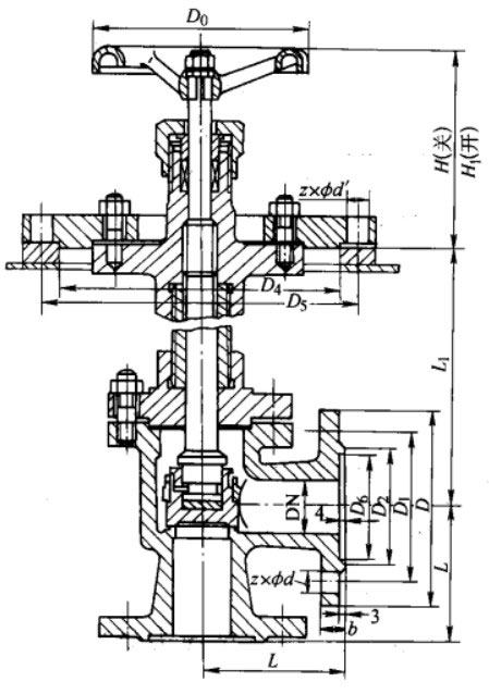
主要外形及结构尺寸
J32W-40T型铜合金截止阀主要外形及结构尺寸(mm)
DN D1 D2 D3 D Do L L1 D4 D5 H H1 b z×φd z'×φ'
40 110 85 76 145 160 100 250-600 200 224 150 176 18 4×φ17 8×φ16
65 145 120 110 180 160 125 300-700 255 281 150 187 22 8×φ17 8×φ16

产品外形结构尺寸图
J32W-40T型铜合金截止阀主要外形及结构尺寸图